DBJF-H 局部放电测试仪
耐压测试仪DBNY-S 高压耐压测试仪
数字分压器YDJ 油浸式试验变压器
YDQ 充气式试验变压器
GTB 干式试验变压器
注:按容量需求定制!
SFQ 三倍频发生器
SFQ-H 多倍频发生器
SFQ 三倍频感应发生器
XC-H 工频耐压控制箱
XC 试验变压器控制箱
TC-H 试验变压器专用控制台
TC 试验变压器控制台
DAXZ 电缆耐压试验装置
DAXZ 发电机耐压试验装置
DAXZ 变电站电气设备耐压装置
DBDJ 电机耐压试验装置
DCBZ-T 变压器综合测试台
变压器绕组变形测试仪DCBX-H 变压器绕组变形测试仪
DCBX-S 变压器绕组变形测试仪
DCZZ-1A
DCZZ-10A
DCZZ-3A
DCZZ-50A
DCZZ-5A
DCZZ-100A
DCZZ-S10A 三回路直流电阻仪
DCZZ-S20A 三通道直流电阻仪
DCBYC-S 变压器有载开关测试仪
DCBYC-H 变压器有载开关测试仪
DCBS-S 损耗参数测试仪
DCBS-SI 空载及负载特性测试仪
DCRS-H 容量及损耗参数测试仪
DCRS-HI 容量及损耗参数测试仪
DCBC-H 变压器变比测试仪
DCBC-S 变压器变比组别测试仪
DCJS-S 抗干扰介损测试仪
DCJS-H 异频介损测试仪
DCJS-T 异频介损自动测试仪
80S 绝缘油介电强度测试仪
单杯 绝缘油介电强度测试仪
三杯 绝缘油介电强度测试仪
六杯 绝缘油介电强度测试仪
DGK-S 高压开关动特性测试仪
DGK-H 高压开关动特性测试仪
DGK-T 石墨开关特性测试仪
100A回路电阻测试仪-可调
100A回路电阻测试仪-打印
100A回路电阻测试仪
200A回路电阻测试仪
200A回路电阻测试仪-打印
DAS-500A断路器安秒测试仪
DAS-1000A断路器安秒测试仪
DZK-H 真空开关真空度测试仪
开关漏电保护装置测试仪DLB-S 漏电保护器测试仪
DEWJB 六相微机继电保护测试仪
DEWJB 三相微机继电保护测试仪
DEWJB 三相继电保护测试仪
DEWJB-3S 微机继电保护测试仪
DEJB-H 全自动继电保护测试仪
DEJB-S 继电保护测试仪
DERJ-H 三相热继电器测试仪
瓦斯继电器校验仪DEWJ-H 瓦斯继电器校验仪
SMG2000B 数字双钳相位伏安表
SMG2000E 数字双钳相位伏安表
SMG3000 三相相位伏安表
SMG3001 三相相位伏安表
DFDL-S 电缆故障测试仪
DFDL-SI 高压电缆故障测试仪
DFDL-H 二次脉冲电缆故障测试仪
DFDL-T 多次脉冲电缆故障测试仪
DFCZ-H 电缆安全刺扎器
DFGX-H 地下管线探测仪
DFXL-S 输电线路故障距离测试仪
DFXL-H 输电线路工频参数测试仪
DFXL-T 输电线路异频参数测试仪
DGDN-T 三相电能表检验装置
电能表现场校验仪(综合) 用电检查仪(相角、频率、功率)DGDZ-S 手持式电能质量分析仪
DGDZ-H 便携式电能质量分析仪
DGDY-H 单相程控测试电源
DGDY-3H 三相程控测试电源
DGCY-H 交流采样变送器校验装置
DGJZ-H 交直流指示仪表校验装置
DGGZ-T 互感器检定装置
互感器综合测试仪DGFA-T 变频互感器测试仪
DGFA-102 CT伏安特性测试仪
DGCT-T CT参数分析仪
DGCT-S 互感器变比极性测试仪
DGQL-H 电流互感器校验仪
DGQY-H 电压互感器校验仪
DGYF-H 二次压降及负荷测试仪
互感器负荷箱DHYB-T 氧化锌避雷器带电测试仪
DHYB-HI 氧化锌避雷器在线测试仪
DHYB-H 氧化锌避雷器特性测试仪
DHYB-S 氧化锌避雷器参数测试仪
DHFD-H 避雷器放电计数器测试仪
DHFD-S 雷击计数器校验仪
DHYM-H 盐密测试仪
DHHM-H 灰密测试仪
DHJY-T 绝缘子故障测试仪
DHJY-H 绝缘子分布电压测试仪
DHJY-S 绝缘子零值测试仪
DIDW-5A地网接地电阻测试仪
DIDW-3A地网接地电阻测试仪
DMG267(0~2)数字兆欧表
DMG267(0~2)F 智能兆欧表
DMG2670 高压兆欧表
DMG2671 数字兆欧表
DMG2672 电子兆欧表
DMG2670F 数字兆欧表
DMG2671F 电子指针数字兆欧表
DMG2672F 数字兆欧表
DC2010 绝缘电阻测试仪- 智能
DC2000 绝缘电阻测试仪- 吸收比
DC2403 绝缘电阻测试仪
DC2500 指针式绝缘电阻测试仪
DC2533 高压绝缘电阻表
SC-2000B 直流接地故障测试仪
DIDT-10A 接地引下线导通测试仪
GM-5kv 可调高压数字兆欧表
GM-10kv可调高压数字兆欧表
GM-15kv可调高压数字兆欧表
GM-20kv可调高压数字兆欧表
利用串联谐振原理产生交流高电压的试验装置。由于应用高电压试验变压器为大电容量的试品(如长电缆、六氟化硫管道、电容器以及容量很大的发电机)进行耐压试验时,常发生满足不了试验容量的问题,且电力系统内进行上述试品的现场耐压试验时,采用庞大的试验变压器作为电源,运输也很不方便,为此有时改用串联谐振装置取代高压试验变压器。

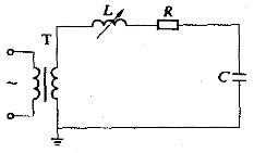
图1 串联谐振装置原理图
串联谐振装置的原理接线如图1所示,其中T为供电变压器;L是调谐用可变电感;C为试品、分压器等的总电容;R是代表回路中实际存在的引线及调谐电感固有的电阻,也代表了高压导线的电晕损耗及试品介质损耗的等值电阻,有时也包括特地接入的调整电阻。工作时调整电感L的大小,使之与电容C在工频之下发生串联谐振。谐振的条件是ωL=1/ωC,ω=2πf,f为50 Hz或邻近值。若Us为试验时的高压侧电源电压,则谐振状态下电流可达到IM=Us/R。定义品质因数Q=ωL/R(一般Q=20~80),于是Uc=UL=IM(ωL)=QUs,所以电源变压器所需的电压值及容量均为试验所需值的1/Q。图2所示为调感式串联谐振装置的一种实际连接方式。

图2 调感式串联谐振装置的串级连接方式
图1及图2说明了调感方式串联谐振装置的基本原理,实际上也可用调容式或电源调频式等调谐方式。调频式的串联谐振装置,其频率在45~300Hz的范围内调节,特别适用于现场气体绝缘变电站设备的耐压试验。这种方式有利于Q值的提高,并使装置重量减轻。
鼎升电力专业研发生产的DAXZ系列串联谐振装置的优点是:整个装置为可拆型,比高压试验变压器轻便;输出波形好;试品耐压击穿后,由于失谐,电弧即刻熄灭,不易重复击穿,可使试品的烧伤点不大。其缺点是,不能用来进行湿闪和污闪试验。
2239963269
2221811696 与我们联系!产品中心:/index/product/products_list.html售后、保修、维修服务中心:/index/index/shfw.html
如果您对本文" 串联谐振装置原理 "有更多的问题咨询?
请留言给我们。立即留言,鼎升电力公司致立研发制造标准、稳定、安全的电力试验设备。
